| 海源水處理設備有限公司供應水處理設備,純水設備,工業去離子水設備,超純水設備,純凈水設備,地下苦咸水處理設備,海水脫鹽淡化處理設設備,生活污水處理設備,東莞海源純水處理設備公司,井水除鐵錳設備,軟化水處理設備,凈化水設備,去離子水設備,井水處理設備,一體化河水處理設備,。 | 網站地圖 | RSS訂閱 |


| 品牌 |
激水 |
驅動力 |
壓力差 |
| 出水量 |
0.5T/H |
電壓頻率 |
380V/50HZ |
| 脫鹽率 |
99% |
淡水回收率 |
60-70% |
| 產水質 |
純水、去離子水 |
進水水源 |
自來水或深井水 |



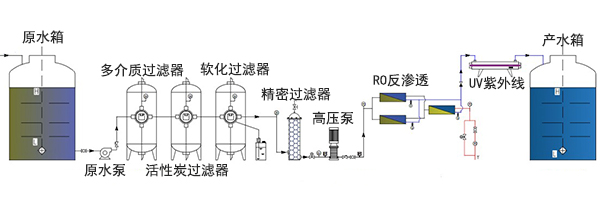
反滲透純凈水設備工藝流程圖:
原水箱-原水泵-多介質過濾器-活性炭過濾器-軟化過濾器-精密過濾器-高壓泵-RO反滲透-UV紫外線-產水箱

反滲透純凈水設備工藝說明:
原水經由原水箱及原水增壓系統進入全自動石英砂過濾器、全自動活性碳過濾器、過濾去除 原水中的大顆粒雜質、懸浮物、膠體、有機物、余氯等。經過預處理設備后的產水,進入反滲透主機, 經高壓系統增壓后進入反滲透膜過濾系統,對自來水進行深度處理,將水中有害雜質全部去除,達到深 度凈化的目的。反滲透系統出水貯存在純水箱內,并采用浸沒式紫外線和臭氧系統進行殺菌保鮮。
反滲透純凈水設備設計依據:
原水源:自來水、地下水、井水
pH - -
電導率 - -
NTU - -
TDS(假定):<1000mg/l(ppm)
硬度: <500mg/l(ppm)
產水指數:
生產水流量計:0.5M3/H,水溫:25℃
入水TDS:≤1000ppm
出水電導率:≤10us/cm
水回收率:≥70-75%
RO膜除鹽率:99.6%
水質符合《國家飲用凈水水質標準》CJ94-2005
電力功率消耗:1.65Kw / 220V/380V 3ph 50Hz
反滲透純凈水設備運行參數:
進水溫度:15-45攝氏度
環境溫度:5-45攝氏度
最大回收率:75%
控制方式:自動控制(可選配PLC+觸摸屏)
電源:220V/380V/50Hz
反滲透純凈水設備可選配置:
預處理系統:
石英砂過濾罐,活性炭過濾罐,軟化過濾器,保安過濾器等。
加藥系統:
阻垢劑,分散劑,絮凝劑,PH(酸/堿),還原劑,氧化劑,消毒劑等
測控儀表:
流量檢測儀,電導儀,PH儀,電阻儀,SDI儀,硬度檢測儀,溫度檢測儀,ORP儀,余氟檢測儀
清洗裝置:
清洗水泵,清洗濾器,清洗水箱,溫度計,加熱器
反滲透純凈水設備應用領域:
